2023. 4. 23. 14:53ㆍ데이터분석&마케팅/Google Analytics 4
안녕하세요~ totally 개발자입니다.
Google Analytics 4
구글 애널리틱스4는 기존 유니버셜 애널리틱스 이후의 버전으로 기존 버전과 여러 가지 차별점을 가진 새로운 버전입니다. 2023년 7월 1일부터는 기존 유니버셜 애널리틱스에서 더 이상 신규 데이터가 처리되지 않고 구글 애널리틱스4로만 신규 데이터가 전달되어 처리됩니다.

Google Analytics 4의 특징
1) 웹과 앱을 모두 지원합니다.
2) 기존 애널리틱스는 세션을 기반으로 데이터를 집계 및 분석한 반면, 구글 애널리틱스4에서는 이벤트를 기반으로 하여 데이터를 집계합니다.
3) 사용자 ID(User ID)를 통해 사용자를 식별할 수 있는 기능이 개선되었습니다.
4) 탐색 기능을 통해 맞춤 보고서 기능을 강화하여 다양한 형식의 보고서를 제공합니다.
5) Google Bigquery, Machine Learning, Google Ads, Google Merchant Center 등 다른 것들과 연동하여 사용할 수 있습니다.

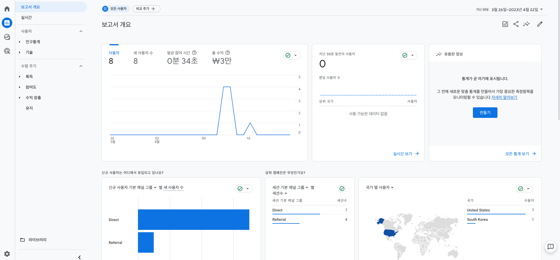
Google Analytics 4의 개념 및 정의
계정, 속성, 데이터 스트림이 존재합니다. 이 예시들은 쉽게 말해 계정은 회사 이름, 속성은 제품 라인, 브랜드, 애플리케이션을, 데이터 스트림은 앱 또는 웹사이트의 데이터 소스를 의미합니다. 관리자 부분에 보면 계정과 속성으로 구분되어 있으며 계정에는 계정 설정 및 계정을 관리할 수 있는 계정 엑세스 관리 등이 있고 속성 부분에는 이 속성의 주요 설정을 담당하는 어시스턴트 설정, 속성 설정, 속성 액세스 관리, 데이터를 집계하는 데이터 스트림 등이 존재합니다. 처음부터 모두를 다 아실 필요는 없고 차근차근 중요한 부분을 토대로, 현재 필요한 상황들에 기반하여 알아가는 학습을 해보시는 것을 권장하며 앞으로의 포스팅에서는 애널리틱스 설치, 보고서 이용, 이벤트 설치 및 전자상거래에 관하여 차근차근 설명해보도록 하겠습니다.

'데이터분석&마케팅 > Google Analytics 4' 카테고리의 다른 글
| [006] Google Analytics 4 (구글 애널리틱스 GA4) - 이벤트 설치 + 탐색 보고서 만들기 + 맞춤 측정 기준 적용하기 (1) | 2023.05.22 |
|---|---|
| [005] Google Analytics 4 (구글 애널리틱스 GA4) - 구글 Ads와 연동하기 (0) | 2023.04.29 |
| [004] Google Analytics 4 (구글 애널리틱스 GA4) - UTM 파라미터로 유입 측정하기 2 (1) | 2023.04.28 |
| [003] Google Analytics 4 (구글 애널리틱스 GA4) - UTM 파라미터로 유입 측정하기 1 (0) | 2023.04.27 |
| [002] Google Analytics 4 (구글 애널리틱스 GA4) - 계정 생성 및 설치 (0) | 2023.04.26 |